Upload the Dataset
Let’s begin by uploading the dataset in Catalyst QuickML using the available dataset dataset connectors.
-
Navigate to the QuickML service in the Catalyst console and click Start Exploring.

-
Navigate to the Datasets component and click Import Dataset.

-
An Import Dataset pop-up will be displayed. In the Data Sources step, navigate to File Upload and click Upload File.

Upload the Churn_1 dataset that you have downloaded already, we can have the Quotes Type as “Double Quotes(”)" and Escape Character as “Backslash()” and click Next.

The name of the dataset will be auto-populated based on the uploaded file. You can edit it, if required, and click Upload.

The dataset is now uploaded successfully proceed further by clicking on Done button

The dataset will be displayed in the All Datasets section. You can click on the dataset name to view the dataset’s details.

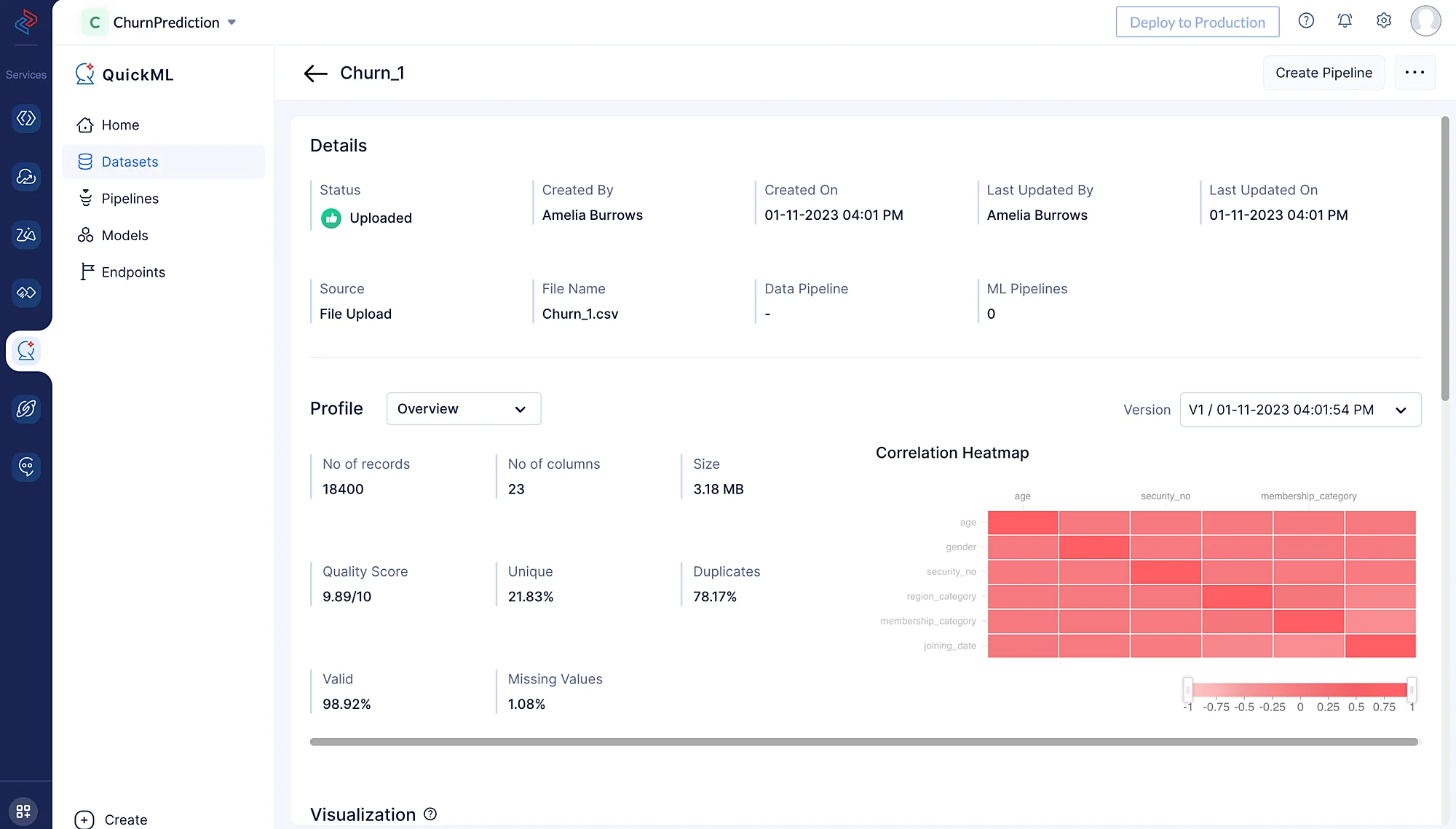
Once if you click on the Churn_1 dataset in the list, you’ll be redirected to the Dataset Details page where you can view the profiling, data preview and visualization chart of the dataset.

Now, you can proceed to upload the another dataset called Churn_2 by repeating the steps mentioned above.
Last Updated 2025-02-19 15:51:40 +0530 IST