Upload the Dataset
Let’s begin by uploading the dataset in Catalyst QuickML using the available dataset dataset connectors.
-
Navigate to the QuickML service in the Catalyst console and click Start Exploring.

-
Navigate to the Datasets component and click Import Dataset.

-
An Import Dataset pop-up will be displayed. In the Data Sources step, navigate to File Upload and click Upload File.

Upload the Bank_Customers_Sample_Data dataset that you downloaded earlier. We can have the Quotes Type as “Double Quotes(”)" and Escape Character as “Backslash()” and click Next.

The name of the dataset will be auto-populated based on the uploaded file. You can edit it, if required, and click Upload.

The dataset is now uploaded successfully.

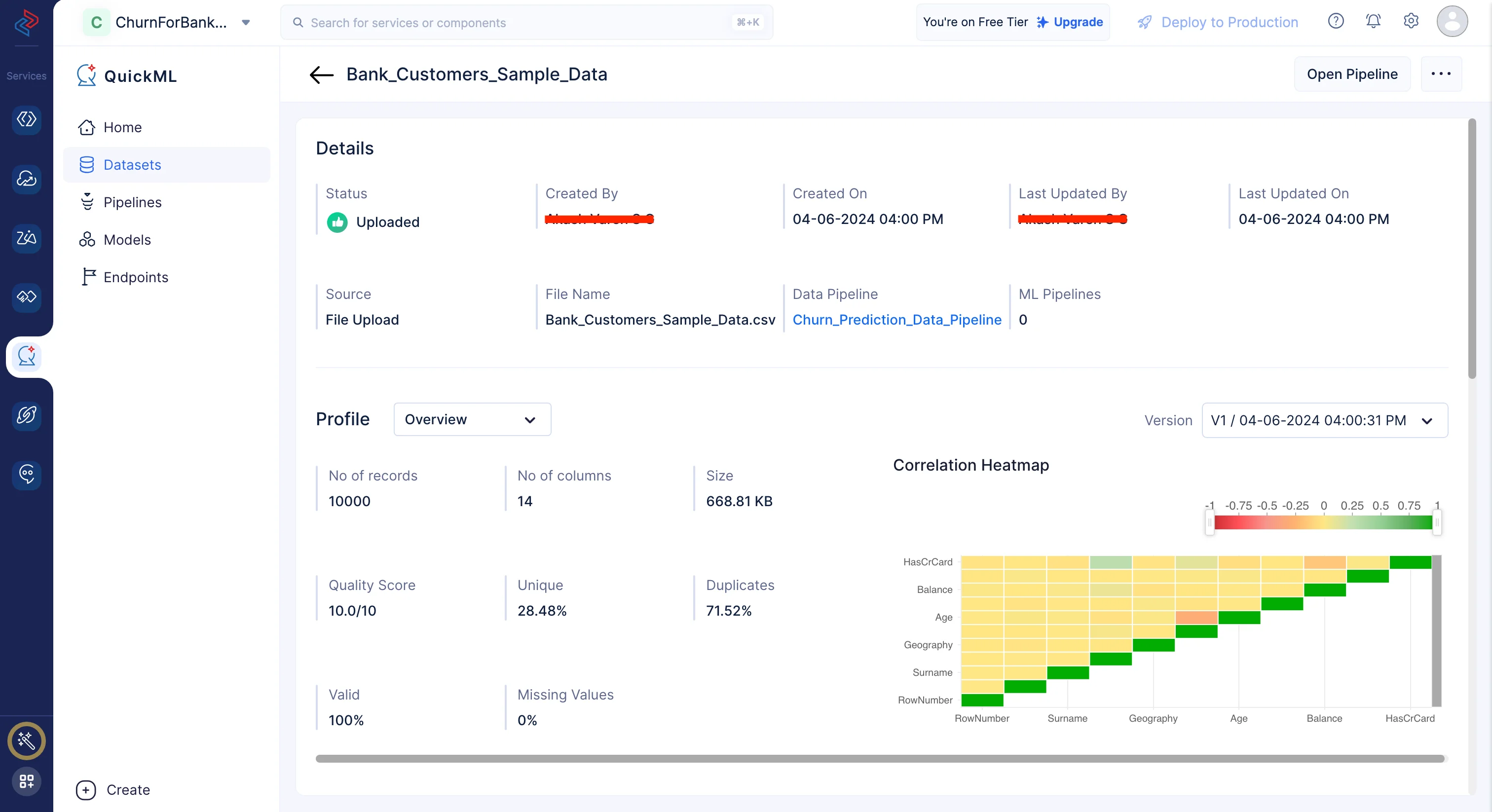
The dataset will be displayed in the All Datasets section. You can click on the dataset name to view the dataset’s details.

Once if you click on the Bank_Customers_Sample_Data dataset in the list, you’ll be redirected to the Dataset Details page where you can view the profiling, data preview and visualization chart of the dataset.

Last Updated 2025-10-29 12:32:36 +0530 IST